分享好友 资讯首页 频道列表

多家会展科技公司宣布并购,推出新服务

2024-10-09 15:591280

最近一段时间,国际会展科技行业动作频频,多家会展科技公司通过并购、战略性合作推出新服务,助力会展组织者和参展商优化活动效率,提升投资回报率。


RainFocus收购WebEvents Global


会展营销技术公司RainFocus宣布收购活动技术和数据分析公司WebEvents Global。这样一来,RainFocus就能用WebEvents Global的客户关系和数据分析领域的专业知识,把自家的营销做得更上一层楼。

图片

RainFocus的老板说,他们俩家的想法特别一致,就是要赋能企业的销售和市场团队,把活动营销的作用发挥到最大,具体而言就是用数据来提升体验,帮企业获客、赚更多的钱。


Aira推出视觉障碍人士的新服务


为了帮助那些看不见或者看不太清楚的人也能有体验和体面地参加展会,Aira推出了一个新服务,叫做Aira Access Events。这个服务能帮这些人在展会上更容易地找到路,和人交流。

图片

用这个服务的人只要在手机上点一点,就能和一个受过训练的AI视觉引导员连上线,帮忙搞定各种事情。


PR Newswire和Map Your Show联手给参展商送福利


为了抢夺企业有限的参展预算,并提供更有性价比的服务。新闻稿发布的大佬PR Newswire和展会管理平台Map Your Show搞了个新合作,给参展商们带来了更多的曝光机会。这个合作推出了一个叫做Exhibitor PR Boost的新功能,让参展商们能更容易地用PR Newswire来宣传自己即将参加的展会。本次合作,让双方优势互补,共同为企业客户提供参展营销服务。


Grip收购Connectiv Holdings开发的活动管理系统


主打人工智能服务买家配对和社交配对的专业会展活动技术公司Grip最近宣布购买了总部在纽约的活动营销服务公司Connectiv Holdings开发的一款活动管理系统。有了这个新工具,Grip现在能给办活动的人提供一站式、全流程的会展服务,包括注册、同期会管理(Side Event Management)、现场证件服务等。


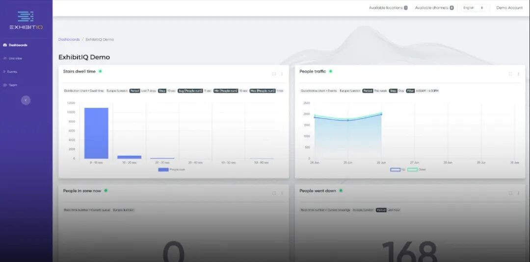
The Trade Group即将推出Exhibit IQ


活动营销技术公司The Trade Group宣布马上就要推出一款叫做Exhibit IQ的新服务,这个服务能给展会的参展商提供实时的数据和详细的报告,帮他们衡量和提升展位的设计、吸引访客的能力和市场推广的效果。

图片

Exhibit IQ是一项创新服务,旨在通过使用摄像头技术和人工智能分析参展商的展会体验,提供关于人流量、停留时间和展位互动的详细分析。该服务帮助参展商评估展位设计、营销策略的有效性以及整体的投资回报率。


Cendyn收购会议和活动数据公司Knowland


云原生科技公司Cendyn收购了会议和活动数据情报预测公司Knowland。这次收购使Cendyn能够增加销售业绩前景,特别是在会议、奖励、大会和活动领域。Knowland的平台包括来自美国超过7,500家酒店以及一些国际市场的会议和活动数据。其产品将酒店与市场洞察力连接起来,以推动更多的团体活动的销售业务。


Cendyn的首席执行官Jack Blaha表示:“为了有效地销售团体业务,酒店经营者需要迅速获取本地的会展项目以及商旅客数据,Knowland的活动情报平台无疑是这方面的市场领导者。其销售情报补充了我们销售CRM,帮助酒店经营者找到他们的目标受众。然后,使用我们的Proposals和Grouprev平台,酒店经营者可以完成预订过程。”


这些新动作都表明,会展科技界正在快速发展,技术正在帮助这个行业提高效率和参与度。


反对 0
举报 0
收藏 0
打赏 0
评论 0
2025年展览业趋势:是什么塑造了贸易展会的未来
本文旨在系统梳理2025年国际商业展览市场的整体表现,并对其未来趋势进行展望。主要包括三部分内容:一是基于国际展览业协会(UFI)数据的行业整体发展状况分析;二是值得关注的十大关键数据;三是当前展览业所呈现的核心发展特征。整体发展状况根据《UFI全球展览行业晴雨表》最新数据,2025年全球展览行业整体呈现相对强劲的增长态势。在2024年实现16%的收入增长基础上,UFI预计2025年全球行业收入增幅将进一步达到18%。数据同时

0评论2025-11-0828

张凡 | 中国会展业的竞争性发展与“十五五”导航
会展业是市场经济的产物。因此,在市场竞争中发展,是会展业的常态。中国会展业的竞争性发展,分为国际和国内两个层面。“一强一弱” | 中国会展业的国际竞争在国际上,中国会展业的竞争力表现为“一强一弱”:强的是:中国参展商群体强大,每年出境参加经贸展览的中国企业超过3万余家(包括一个企业在一年内参加多个境外展会),为全球之最。这反映了中国制造业强大,同时表明中国企业善于借助国际展会拓展对外贸易。弱的是:在全

0评论2025-11-0812

王文涛部长三场论:给低迷的中国会展业打了一剂强心针
10月24日,商务部王文涛部长在新闻发布会上说“让中国大市场成为全球创新的试验场、应用场、利润场”,我第一反应就是:这对中国股市来说,绝对是个利好信号,而对对眼下有点低迷的会展业来说,更是个实打实的利好。先说当下现状——这两年会展业确实有点“蔫儿”,尤其是今年:不少中小展会要么缩水要么延期,参展商喊着“预算紧”,观众吐槽“没新意”,连场馆都在愁空场率。但部长这“三场论”一抛出来,等于给会展业指了条“高

0评论2025-10-2618

展馆自办展:场地优势在手,为何仍举步维艰?
展馆自办展确实很难。大家发现没有?最近这几年,很多展馆都开始动心思,自己办展了。其实,很多展馆前些年早就悄悄布局,搞了自己的品牌展会。但更多的展馆,是这一两年才真正下定决心,把“自办展会”当成个正经事儿来抓。为什么?说白了,就是为了生存嘛!这几年市场环境变化快。对一些展馆来说,光靠租场地收租金,远远不够,压力太大了,总想开辟个新的增长点。所以,在展馆运营之外,他们又设立了自办展板块。但是,话又说回

0评论2025-10-2615

做策划 不是会展专业毕业生的求职方向
今年全国大学毕业生超过1000万人。据分析,读研将有150万人,跨入公务员行列的(含“参公”的事业单位)可能超过200万人(看政府招考规模),还有近700万人需要通过市场找工作(其中,可能有少数人创业,还有一部分人可能躺平“啃老”)。从目前形势看,今年大学生就业的困难不小。市场求职就是从商毕业生通过市场找工作,应聘单位基本是商业机构。这些机构无论是国有还是民营,是中国公司还是外国公司,是大中型企业还是小微型企

0评论2025-10-1929

各类会展名称中“全球”和“国际”的使用规则
“国际”与“全球”在论坛和大会命名中的使用,绝非随意互换,而是隐含了目标定位、参与结构、主办方背景及影响力的显著差异。以下从多个维度系统梳理二者的核心区别和使用规则:用词内涵与定位差异1、“国际”(International)侧重跨国协作:指会议参与方来自多个国家(通常≥3国),强调打破单一国家界限的交流协作。例如,国际标准要求境外参会者占比≥40%或覆盖≥3个国家/地区。区域化倾向:可能聚焦特定区域议题(如“亚太国

0评论2025-10-1927

德国展览业发展趋势及其对中国展览业的启示
最近看了德国展览业协会(AUMA)发布的2025-2026行业趋势报告《德国贸易展览会行业:变化是我们永恒的伙伴》(Trends 2025/2026 The German Trade Fair Industry: Change is Our Constant Companion),有两点印象特别深刻:一是在很多人认为相对比较传统的德国展览行业,从业人员正在思考的行业变革以及为之付出的努力;二是在报告的每一部分最后都介绍了作者(AUMA团队成员)的情况,不仅附了照片,还写明了出生年份。今天的推文

0评论2025-10-0726

张凡:会展业“人工智能+”的行动选择
8月26日,《国务院关于深入实施“人工智能+”行动的意见》印发。《意见》出台于全国“十四五”规划收官、“十五五”规划形成之际,意义重大。2024、2025年全国“两会”的政府工作报告,两次提出开展“人工智能+”行动。此次《意见》给出了深入实施“人工智能+”行动的路线图。——提出了分三个阶段即2027年、2030年、2035年实现的发展目标。——提出了开展“人工智能+”科学技术、产业发展、消费提质、民生福祉、治理能力和全球合

0评论2025-08-3029

从规模到质量,中国会展经济如何完成“战略转型”?
在全球化遭遇逆流、产业链加速重构的当下,中国会展经济正以独特的姿态崛起,成为观察中国经济转型升级的重要窗口。2025年上半年,我国会展经济延续了良好的发展态势,共举办投资类展会超100场,贸易类展会超300场,消费类展会超500场。各地举办的经贸类展会亮点纷呈,成果丰硕。广交会、华交会、消博会三大展会交出的亮眼成绩单,不仅印证了会展经济作为“黄金引擎”的强劲动能,更揭示出中国在全球经济格局中从规模扩张到质量跃

0评论2025-08-0944

海外展会频遭撤展,中国企业正面临怎样的“国际规则”?
最近,海外两场展会上的中国企业接连遭遇知识产权纠纷。在宝马工程机械展上,一家中国企业的紧凑型轮式装载机被指抄袭荷兰公司产品,被法院裁定撤展;紧接着在欧洲自行车展上,中国某知名自行车企业推出的全新电动自行车,因涉嫌抄袭瑞士品牌产品,被主办方要求在35分钟内完成撤展。随着“走出去”步伐的加快,海外展会成为中国企业拓展海外市场、提升品牌国际影响力的重要载体。然而,欧美等发达市场对知识产权的严格保护机制,使

0评论2025-08-0947